Create active session alerts for FortiFirewall

Hello, first of all, thank you very much to the whole community, as always.

Well, as the title suggests, my client wants to receive an email if the Forti Firewall exceeds a threshold for 5 minutes. I’ve been researching for days but I can’t seem to configure it.

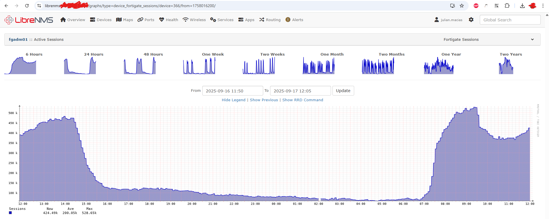
Here is a screenshot of the device graph:

If anyone knows of or has something similar, please let me know. It would be a great help.

Thank you very much again.

Okay, I was able to create a warning threshold and a critical threshold in the Config/Health section of the device:

This means that the lines representing these thresholds can be seen in the graph, with the number appearing in orange if it exceeds the warning threshold and in red if it exceeds the critical threshold:

But there is no alert in the device’s active alerts that I could read to trigger the shutter either:

Let me clarify the question: how can I create an alert rule so that I can send an email to the desired transports?

Thank you very much.

You want to use the data from the sensors table, I think the docs has examples on this. if you look around in the database though in that table and look at the docs, it should make sense on what needs to be done

1 Like

Maybe this will help: https://www.youtube.com/watch?v=GLRSYcqBZGE&t=9s

1 Like

Hello, yes, I was able to create an alert rule that works correctly.

Thank you very much for your help.

This topic was automatically closed 7 days after the last reply. New replies are no longer allowed.